摘要:由AI智能调节器实现电炉温度的精确控制及温度、压力、流量、位移、失重量等的检测,结合工控机组成集散控制系统,应用于冶金性能测控系统。系统具有运行可靠、抗干扰能力强及控制精度高等优点。
关键词:AI智能调节器,集散控制,温度调节
引言:高炉冶炼系统是一个复杂的控制系统,对其进行解剖代价高昂。该系统模拟高炉冶炼过程检测冶炼过程中温度、压力、流量、位移、失重等各参数的变化规律建立冶金性能测控系统大型实验室,依据实验结果对高炉冶炼过程提供指导性意见。系统采用集散控制结构,现场由厦门宇电的AI智能仪表实现温度等的精确控制,由PLC来实现过程开关量、部分模拟量及定时计数等的过程控制,由工控机实现集中管理。AI智能仪表先进的AIBUS+通讯协议,支持 RS485通讯接口,配合EM-485B模块构成了该系统的计算机通讯系统,通过RS-485串行通讯实现19个通道温度、流量、压力、位移的集中监控。
1、控制系统的硬件组成
整个系统的控制对象主要为11个大型电炉及其附属设施和气体处理及检测部分,其中除了对温度的精确检测及控制外,物料反应过程中的荷重软化位移,物料重量,气体流量,气体压力及熔融滴落过程中的熔滴计数都需要进行检测,这些参数主要通过现场AI智能仪表检测并以数字量传入总线。系统结构如下图1所示:
1.1 控制方式选择
系统主要对温度实行精确控制,AI人工智能仪表具备位式控制(ON-OFF)、标准PID、AI人工智能调节APID或MPT等多种调节方式,对于多数电炉采用标准的PID控制方式,可以满足工艺条件的要求,用户可以设置M5、P、t参数可以调节相应参数,实现用户自定义调节。对于特殊的温控系统设置CtrL进入自整定调节,先进的AI人工智能调节算法具有自整定、自学习功能,无超调及无欠调的优良控制特性,自整定后的控制效果基本上都可以满足工艺要求。
1.2 分段功率限制方式
系统中大部分电炉为电阻炉,少数高温电炉以硅钼棒为加热材料,需采用降压变压器,低温下近似短路,电阻远低于高温状态。如果不进行功率的限制,低温下的电流将远大于额定电流。设置CF参数,使仪表起用功率分段限制,此时仪表输出下限将不作限制,而oPL将作为当温度小于下限报警值LoAL时输出上限,当温度大于下限报警值时,则输出上限为oPH,这样就具备2段功率限制功能,有效地防止了加热初期电流过大的危险。
1.3 控制系统的调试
对于有些电炉除了炉膛温度的控制及检测外,监测炉壁的温度以计算电炉加热过程中的温度梯度分布曲线,结合其控制同时可以减小控制对象的纯滞后,带来更好的控制效果。对于同一电炉温度起始条件的显示不一致,可通过Sc来校正。在调试过程中,单段升温曲线的电炉首先考虑使用AI仪表的自整定调节功能,需要整定的参数为M5、P、t等参数,加热器各段特性基本相同,自整定后获得了满意的控制效果,恒温时控制精度小于±1℃,最大超调小于2℃。
2、控制系统的软件结构及功能
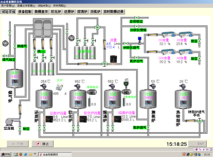
系统由2层结构组成,上位机为一台工业控制机,实现集中控制及数据的采集与处理。下位机由PLC及现场AI智能仪表实现数字及模拟量的控制。系统同时具有手动及自动两套控制方案,可以实现无扰动的快速切换。上位机控制主界面如下图2所示:

主要实现以下功能:
2.1 人机交互功能
系统的监控主界面显示当前各虚拟设备的布置情况及在线状态,实时数据按详细数据、最值数据等不同表现形式动态刷新显示,各参数(温度、流量等)的实时曲线绘制,现场各开关量的界面控制,历史数据查询,EXCEL报表生成,系统报警状态及AI智能仪表的参数设置等功能。
2.2 数据库管理
各项实时数据及历史数据的管理,数据保存及导入EXCEL。
2.3 用户及系统管理
系统分为系统管理员,操作员及安全员组成,各角色以不同权限限制;根据实际系统的需要对于采样频率的设定,实时刷新的时间间隔及报警方式等进行管理。
3、结语
本系统已在广东韶关钢铁厂成功投入使用,系统运行安全可靠,由AI智能调节器,PLC及工控机组成的集散控制系统具有抗干扰能力强,控制精度高等优点,极大地满足了工艺条件的各项控制性能指标要求。
