CMOS正常工作时遇到得电路设计问题
2020-03-16
来源:与非网
次遇到的问题是这样的,由于 LDO 的电源输出能力有限,同时也是保证可靠性,某些保护电路必须直接电源上,这里需要注释的是,LIMP HOME“跛行回家”即使我们的 5V 系统出现了问题,我们也必须保证部分重要的功能能继续工作,因此为了满足这个条件,关键信号的供电只能是直接接电池。
这次第一个出问题的是一个 CMOS 的与门(HE4000B 系列的)。
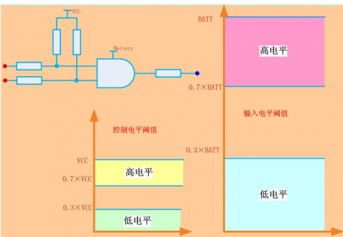
我们的控制信号出自 MCU(5V 的系统),而与门的系统供电是 12V 的,因此两个电平不兼容,导致了 MCU 的高低电平统一被与门 CMOS 芯片识别成低电平。

我们在设计转换电平的时候,有两个问题需要我们去注意
1. 要相同的逻辑,不能做成反逻辑
2. 在正常状态下,不能允许大的电流(为了符合静态电流的要求)这里设计的是低有效电路,因此在输出高的时候不能出现大的静态电流。
可行的改进设计为:

不过一波未平一波又起,由于 ISO16750 的规定
而我们的与门能够承受的电压为 18~20V,这也是所有 CMOS 的 IC 的极限电压,因此该芯片华丽的烧毁了(在我们做 1 分钟的 Jump Start 实验的时候)
我们的解决方案,加个齐纳管 15V 钳位

此电阻需要仔细斟酌,因为在 24V 的时候,有 7V 的电压在电阻上面,要限制齐纳管的电流防止其过热,同时又要保证 CMOS 的正常工作电流下,电压不会下降的太厉害。
V.CMOS=V.BATT-R.limit×I.AND
I.zener_max=(24-15)/R.limit
以上需要综合考虑。
本站内容除特别声明的原创文章之外,转载内容只为传递更多信息,并不代表本网站赞同其观点。转载的所有的文章、图片、音/视频文件等资料的版权归版权所有权人所有。本站采用的非本站原创文章及图片等内容无法一一联系确认版权者。如涉及作品内容、版权和其它问题,请及时通过电子邮件或电话通知我们,以便迅速采取适当措施,避免给双方造成不必要的经济损失。联系电话:010-82306118;邮箱:aet@chinaaet.com。
