内蒙古亿利化学工业有限公司是国内最大的采用电石法生产PVC(聚氯乙烯)的企业,与传统的乙烯法生产工艺不同,电石法采用电石与水发生反应生成乙炔,通过电解盐生成烧碱和氯化氢,氯化氢与乙炔发生反应生成氯乙烯,氯乙烯通过聚合反应生成聚氯乙烯PVC。全厂生产控制网络图如图1。

全厂生产控制网络图
1. 电石筒仓装置
电石筒仓装置用于将电石粉碎成规定尺寸大小的电石块,经皮带传送至电石筒仓存储。当需要将电石送至乙炔发生反应器时,通过称重皮带将设定好的电石量传送到反应器。粉碎机、皮带、筒仓均安装了除尘系统。电石筒仓装置DCS系统硬件安装在装置附近的机柜室,通过光纤将信号传送至乙炔控制室操作站。由于电石筒仓装置粉尘非常大,而且电石粉末属于腐蚀性粉末,因此PAC8000控制系统的恶劣环境适用性特点得到了充分发挥。电石筒仓装置IO点数共计4000点左右,为分散控制风险并结合装置特点,DCS系统共设置5个控制站,3个操作员站,1个工程师站,1个数据服务工作站。系统功能包括了筒仓自动加料程序、自动出料程序、自动除尘控制、小车自控程序、自动称重控制等,系统操作画面如图2所示。

图2 电石筒仓装置操作画面
2. VCM装置
VCM装置用于将乙炔装置生产的乙炔气和烧碱装置生产的氯化氢气体反应生成氯乙烯,主要包含混合脱水、转化、净化压缩、精馏和尾气吸附工序,包含8台氯乙烯压缩机、64台反应器、精馏塔、尾气回收等装置。VCM装置IO点数共计3000点左右,根据工艺分成一线和二线的特点,分别为一线和二线设置了3个控制站,同时为64台反应器的多路温度转换器和压缩机控制系统配置了6个通讯控制站。DCS系统共设置了13个操作员站,2个工程师站,1个数据服务工作站。系统功能包括乙炔和氯化氢混合脱水控制、反应控制、净化压缩控制、精馏控制以及尾气回收控制等。系统操作画面如图3所示。

图3 VCM装置操作画面
3. PVC装置
PVC装置用于将VCM装置生产的氯乙烯单体进行聚合反应生成聚氯乙烯PVC。PAC8000系统中获得SIL2认证的SafetyNet系统用于此装置的紧急停车系统。SafetyNet系统是一款专门为满足IEC61508和IEC61511标准而设计的安全系统,冗余的控制器、电源和网络可以使系统可利用率达到99.999%。在PVC装置的应用中,ESD系统和DCS系统协调控制,如果反应釜压力达到联锁值,将迅速打开终止剂阀门,打开高压氮气和回收系统阀门达到立刻终止聚合反应的目的。根据PVC装置聚合釜的工艺分布特点,共设置4个控制站、1个工程师站、2个操作员站、1个SOE站和2个辅操台。系统操作画面如图4所示。

图4 PVC装置操作画面
4. 离心干燥装置
离心干燥装置将PVC装置生产的PVC浆料采用离心法进行干燥生成PVC颗粒,并将PVC颗粒通过气流输送至PVC筒仓供包装使用。该装置共包括4条离心干燥生产线和4条气力输送生产线,IO点数约900点,根据工艺特点DCS系统设置了3个独立的控制站、1个工程师站、3个操作员站、1个数据服务站。系统操作画面如图5所示。
5. 蒸发固碱和液碱罐区装置
蒸发固碱装置用于将烧碱装置生产的碱液进行蒸发提纯并生成固体碱片,液碱罐区则用于将碱液和盐酸通过鹤管输送至运输车或者引进浓硫酸等生产原料,IO点数约600点。蒸发固碱装置设置一个控制站,1个通讯控制站与熔盐炉PLC控制系统通讯,1个工程师站,2个操作员站。液碱罐区设置一个独立控制站,1个就地操作站。系统功能包括蒸发降膜逆流工艺控制、碱液浓度控制、降膜逆流片碱控制、熔盐炉控制、定量发车控制等功能。系统操作画面如图6所示。

图5 离心干燥装置操作画面

图6 蒸发固碱装置操作画面
6. 空压制氮装置
空压制氮装置主要生产电石筒仓、乙炔、VCM和PVC装置用高纯度氮气,并为全产提供工厂风和仪表风,IO点数约400点。该装置共配置了4套制氮系统,1个氮气球罐和1个仪表风球罐。控制系统共设置1个控制站,1个工程师站和1个操作员站。系统操作画面如图7所示。

图7 空压制氮装置操作画面
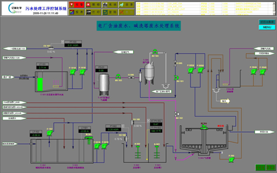
7. 污水处理装置
污水处理装置主要负责全厂生产污水和生活污水的处理,工艺装置分布较为分散,分为化学预处理、曝气系统、生化处理、投配药以及污泥脱水等工艺装置,IO点数约500点。为分散控制各个工艺装置和降低投资成本,控制系统设置了3个远程站和1个本地控制站,1个工程师站和3个操作员站。由于PAC8000系统工作温度可达-40~70度,远程站机柜仅采用普通户外机柜,不设任何的伴热或降温设备即可满足当地温度要求。系统操作画面如图8所示。

图8 污水处理装置操作画面
8. 总结
PAC8000控制系统以其独特的-40~70度工作温度、G3防腐认证、内置安全栅等功能为内蒙古亿利化学PVC和烧碱生产装置提供了8套DCS和ESD系统,全厂于2007年11月正式开车投产,目前已正常运行两年多。PAC8000系统为用户提供了可靠的、易于维护和升级的生产控制平台,为生产的稳定、可靠、长周期运行奠定了牢固的基础。
