KD-9562型8模拟声集成电路的电源电压在1.5~4.5V,其输出可直接驱动扬声器发声。之所以称为8模拟声集成电路,是因它能发出8种不同声响,如雷声、机枪声及警车声等。该集成电路的特点是功耗小、性能稳定可靠。在进行安装焊接时,为防止静电感应击穿电路内的管子,应拔下电烙铁的电源插头,且焊接时间应尽量短,不宜使用功率较大的电烙铁,以避免集成电路损坏。
KD-9562型8模拟声集成电路,是浙江省萧山晶管厂生产的一种CMOS电路,它的出现为电子电路的应用与简化提供了一定方便,并能使其多功能集于一体。
1.典型电路
KD-9562型8模拟声集成电路的典型应用电路如图1所示。用波段开关K2进行触点转换,即可得到不同的模拟声响,可用于儿童玩具等。
图中电阻R为外接电阻,阻值为150~240kΩ,用来调整模拟声响每次发声的时间。
原设计是模拟8种不同声响,当同时接通两个以上接点时,便出现其它声响,使声音变换莫测,令人难以猜想。
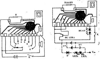
2.红外线发射器
用于红外线发射器的电路如图2所示。它是用两只红外线发射管代替输出负载,由于电源电压较低,适于HG410系列小功率红外线发射管,改变不同的连线,即可获得不同的红外线输出波形。
当想提高红外线的发射功率(如采用红外线中功率发射管),可采用图中虚线接法,适当地提高红外线发射管的工作电压。

图1 图2
若将该电路中的红外线发射管改为发光二极管类的指示灯,便是闪光指示器,可作为各种灯光信号显示用。
3.触发器
用KD-9562制作触发器的电路如图3所示。它是利用三极管BG集电极输出的信号电压,去触发相应的控制电路,图示电路是触发大功率闪光灯。双向可控硅应根据负载电流大小来选择,为保证双向可控硅过热烧毁,可控硅的额定电流应大于负载电流的1.5~2倍,额定工作电压不小于600V。接线时,可控硅的阴极应接零线,阳极接相线(即火线)。选择不同的接线脚即可得到不同的触发频率。

图3
4.呼叫器
呼叫器的电路如图4所示。它可以用于病房、旅馆等处,用于病员或旅客呼叫医务人员或服务员,根据发出的不同声响,辨别呼叫房间,即简单又方便。它是简易八路呼叫器,医院或旅馆自己便可安装,8个按键分装在八个房间内,音响发声器装在值班室即可。

图4
5.相序反接告知器
相序反接告知器电路如图5所示。

图5
当将三相供电电源中的A、B两相与测试端的A、B(即符号相应端)相接时,由于A相的电流与B相的电流相位差为120°,相互抵消,无电流输出,单向可控硅处在关断状态,集成电路无工作电源而不工作。当A、B相序接反时,则A相电流滞后于B相电流60°,将有近4mA左右电流输出,触发单向可控硅SCR导通,接通集成电路的电源,使扬声器发出相序反接的告警声。
本相序反接告知器既可作为现场测试用,也可安装在工作现场,作长期相序反接时的告知器。6.高频信号发生器
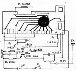
高频信号发生器电路如图6所示。从KD-9562集成电路发出的音频信号,经三极管BG1放大后,由电容C1耦合给BG2进行调制,被调制的高频信号,再经电感L和电容C3组成的调谐回路调频,便将一定频率的高频信号辐射到空中,成为一台简易的发射机。改变电容C3的容量,即可改变发射频率。
若想加大发射频率的功率,可采用图2中的虚线部分方法,提高发射机的工作电源,而又不影响集成电路的安全工作。

图6
7.电子魔球
电子魔球与典型电路基本相同,只是控制开关有别,如图7所示。
图7
开关是在一个空心球形体里,粘贴如图40-7所放射形薄铜片,其中有8条单独置设,与KD-9562集成电路的8种声响输出端分别相连,另一组放射形一体状的薄铜片,与电源负极相连。球形开关体内有两个直经相等的金属圆球,两圆球外径之和略小于球形体内径0.3mm,这样,当电子魔球滚动时,两个小金属球在球形开关体内也随之滚动,有两个或一个触点相接,便发出难以猜测的响声。
电子魔球的外形可制成圆形、方形或其它任意形状均可。球形开关体应固定在魔球内,也可采用任何形状。
8.婴儿尿湿报讯器
用KD—9562仿声集成电路制作婴儿尿湿报讯器,其电路图如图8所示。

图8
尿湿感应器,可用单面敷铜绝缘板制作。制作时取直径10~15mm的单面敷铜板一块(方形亦可),在中间处截1~1.2mm的间隙,尔后焊上两条细的软导线,即是一个很好的尿湿感应器,用的时候将尿湿感应器夹在婴儿尿布间即可。
9.低频信号发生器
低频信号发生器电路如图9所示。

图9
用KD?562仿声集成电路作低频信号发生器时,是在三极管BG集电极与电源的负极分别接两根金属探针,便是一个低频信号发生器,可用它来检修收音机等。
10.交替发声器
为了使仿声电路能交替地发出两种不同的模拟声响,可采用图10所示的电路。

图10
电路中采用多谐振荡器来控制KD—9562中的任意两种声响交替地发声,借用了3V继电器J的常开触点与常闭触点轮流转换来实现的。依据声响之需要,可控制KD—9562中的任两个输出端。当两种交替模拟声听得厌烦时,可再更换其它两个信号输出端。
