我国首台套商品化国产串列加速器研制成功
2025-04-27
来源:IT之家
4 月 26 日消息,中国原子能科学研究院今日宣布,该院为哈尔滨工程大学研制的串列加速器系统通过验收,包括国内首台套 2×1.7MV 串列加速器和 2×3MV 串列加速器研制,具有完全的自主知识产权。
据官方介绍称,这是国内首台套商品化串列加速器,标志着我国在串列加速器高端仪器设备制造领域取得重大突破,实现串列加速器的完全自主可控。

注:串列加速器是核科学研究的关键设备,可用于核物理、单粒子效应、材料科学等前沿基础研究,同时可助力开云棋牌官网在线客服高能离子注入、生物医学应用研究等产业发展。在此之前,国际上仅有两家公司具备商品化产品生产能力。
中国原子能科学研究院表示,核物理研究所科研团队经过三年的技术攻关,掌握了兆伏级高压产生、加速管等一系列关键技术,成功完成了串列加速器系统研制。
此次为哈尔滨工程大学研制的串列加速器系统,包括一台 2×1.7MV 串列加速器、一台 2×3.0MV 串列加速器以及四个终端靶室。两台加速器额定端电压分别为 1.7MV 和 3.0MV,集成了 H、He 和铯溅射负离子源,能够提供从 H、He 到 Au 的几乎所有离子(惰性气体除外)。
该装置可“一机多用、两机合用”,以双束注入和辐照腐蚀靶室为特色,具备“双束辐照、高温、腐蚀”多物理场耦合作用下材料辐照特性研究的能力,成为哈尔滨工程大学“三海一核”交叉学科建设的重要组成部分,将为我国核材料基础研究、辐射效应评估等前沿研究提供高质量、高稳定性的束流服务,有力支撑相关领域的创新突破和高质量发展。

装置关键参数如下:
2X1.7MV 加速器端电压:0.15~1.7MV,端电压稳定度:0.5‰
2X3.0MV 加速器端电压:0.5~3.0MV,端电压稳定度:0.5‰
典型离子束流强:
🔹H 离子:20eμA
🔹He 离子:1eμA
🔹C 离子:10eμA
🔹Fe 离子:4eμA
🔹Cu 离子:5eμA
🔹Ni 离子:5eμA
🔹Au 离子:3eμA
高温注入温度:室温~800℃
束斑尺寸:1mm~2cm
核分析功能:
🔹卢瑟福背散射分析
🔹沟道卢瑟福背散射分析
🔹质子激发 X 荧光分析
现阶段主要面向以下应用领域:
反应堆材料辐照效应研究
电子器件辐射效应评估
离子束分析技术应用和开发
开云棋牌官网在线客服注入工艺研究
辐射计量标准研究

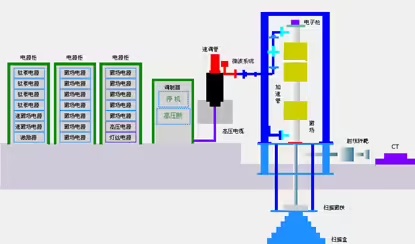
哈尔滨工程大学 10MV 直线电子加速器为“一机两用”型加速器,可实现“电子束辐照”和“工业 CT”运行方式自由切换,提供束下辐照和偏转打靶形成 X 射线成像两种模式,束流功率 5kW。采用栅控电子枪发射电子束,行波加速管加速电子束,偏转磁铁调整电子束发射方向,通过输入微波功率或者束流负载微调实现行波加速管的多能量输出。
辐照束下输送装置主要用于承载、输送被照物进入辐照室,可实现批量货物连续的静态和动态辐照。该加速器装置已正式投入运行,其加速器与电子加速器平台均面向行业开放服务。
主要功能和参数:
工业辐照
🔹能量:6/8/10MeV 可调
🔹束流功率:5kW
🔹扫描宽度:55cm
工业 CT
🔹扫描模式:三代 CT / DR
🔹空间分辨率:1 线对 / mm
🔹等效钢厚度:250mm
🔹工件直径:500mm
🔹扫描高度:800mm
🔹工件最大重量:500kg
应用领域:
电子束辐射灭菌
工业 CT 无损成像
辐射育种
材料改性
辐射化学
“三废”辐射处理
中国原子能科学研究院表示,未来将持续开展新型号串列加速器开发,拓展其应用领域,加强与国内外科研机构和企业的合作,为推动我国高端仪器设备产业发展贡献更大力量。

